所謂液壓傳動的“控制方式”有兩種不同的含義:一種是指對傳動部分的操縱調節方式;另一種是指控制部分本身的結構組成形式。
液壓傳動的操縱調節方式可以概略地歸成手動式、半自動式和全自動式三種。凡需由人撥動手柄或按下按鈕才能使系統實現其動作或狀態的,便是手動式的,圖1-1所示的系統就屬于這一類。凡由人起動之后系統的各種動作或狀態都能在機械的、電氣的、電子的或其他機構操縱下順序地實現出來,并在全部工作完成后自動停車的,便是半自動式的,圖10—2所示的系統就屬于這一類。如果連起動這一步操作也不需由人來參與,它便是全自動式的。
液壓系統中控制部分的結構組成形式有開環式和閉環式兩種,它們的概念和定義與“控制理論”中的描述完全相同。圖1-1所示的液壓系統就是開環式(它的框圖見圖l_3)o在這里,節流閥13上那個控制液壓缸進油量多少的通口是事先調整好的,無法在工作過程中進行更改。開環控制的質量受工作條件(如油溫、負載等)變化的影響很大,嚴重時甚
至無法達到既定的目標。
圖1-3開環控制系統的框圖
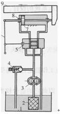
圖1-4所示為一個簡單的液壓伺服系統的工作原理圖,它是手動控制式閉環液壓系統的例子。這里的伺服閥5(它在結構上有些像圖1-1中的換向閥15)起著開停和節流雙重作用。當將手柄6的球頭從圖l-4b中①處向左撥到①’處,手柄繞點③轉動,將閥桿上的點②移到②,處,使閥口打開。這時壓力油就經伺服閥進入液壓缸8左腔,推動活塞7和工作臺9向右移動,液壓缸右腔的油經伺服閥排回油箱1。活塞移動時點③亦被帶著向右移動,這時手柄通過繞點①,的轉動,又將點②’不斷移向右邊。當點③移動到③’時,點②’正好返回到它原來的位置②處,把閥口關閉,使活塞的運動停下來。很明顯,活塞移動過程中閥口不斷關小,活塞移動速度不斷減慢,這正是控制機制中負反饋作用的體現。這個系統的最終狀態如圖1-4c所示:閥口雖然關閉,但手柄球頭和活塞的位置都和圖l-4a不一樣了。如果將手柄向右撥動,活塞亦會相應地向左移過一段距離后再停下來。這種系統的框圖如圖1-5所
示。
圖1-4所示的液壓伺服系統,能在工作過程中自動調節,其控制質量受工作條件(如油溫、負載等)的影響較小,可以進行較精確的控制。
液壓伺服系統工作原理圖
 |
 |
圖1-4液壓伺服系統工作原理圖
1-油箱2-過濾器3-液壓泵4-溢流閥5-伺服閥6-操縱手柄7-活塞8-液壓缸9-工作臺
圖1-5 閉環控制系統的框圖
本文標題:
淺析液壓傳動的控制方式
分類:
液壓行業知識
標簽:
液壓傳動裝置 液壓馬達