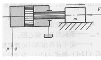
液壓缸上總是連著油管的,為此在分析液壓缸動態特性時,要使用如圖12—3所示的簡圖。為了簡化分析,假定液壓缸回油腔直通油箱,而且進油管較短,只需考慮其容積的影響。

網12-3帶管道的液壓缸
活塞上的受力方程為
AP=mdv/dt+Bv+FL
式中
A-活塞有效工作面積;
p-液壓缸工作腔壓力;
Ap(s)=(,ms+B)v(s)+ FL(S)
q(s)=Av(s)+(k1+V/KS)p(s)
由式(12—10)和式(12 -11)可作出帶管道的液壓缸的框圖(見圖12—4),并綜合成下式

v(s)Aq(s)-(k1+V/Ks)FL(s)/V/Kms2+(k1m+V/KB)s+(A2+k1B)
=1/A2+k1BAq(s)-(k1+V/Ks)FL(S)/s2/ωn2+2ζn/ωns+1
外負載FL恒定(即FL(s)=O)時的液壓缸傳遞函數為
φ1(s)=v1(s)/q(s)=(A/A2+k1B)1/(s/ωn)+2ζn/ωns+1
輸人流量q恒定(即q(s)=0)時的液壓缸傳遞涵數為
φ2(s)=v2(s)/FL(S)=(-1/A2+k1B)k1+V/Ks/(s/ωn)2+2ζn/ωns+1
以卜三式中的m。和f。分別代表帶管道的液壓缸的固有角頻率和阻尼比,其表達式為
ωn=√(A2+k1B)K/Vm
ζn=ωn/2Kk1m+VB/A2+k1B
由以上的一些圖和公式可以看到:
v1(s)=φ1(s)q(s)=φ1(s)q0/s
也即
v1(s)=Aq0/A2+k1Bs(s2+2ζnωn+ωn2)
v1(t)=Aq0/A2+k1B﹛1-1/√1-ζn2e-ζnωntsin[ωn√1-ζn2t+arctan√1-ζn2/ζn]﹜
其特性如圖12-5a所示。從圖中可看出,速度v1圍繞穩態值v10I下波動,并逐漸衰減趨向于穩態值。阻尼比ζn越大,則波動越小。由式( 12-17),t=0時,v1=0;t=∞,v1=v10=Aq0/A2+k1B


分類:液壓行業知識
標簽: 液壓馬達

