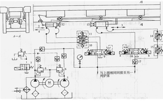
步進式加熱爐把液壓馬達用于加熱小型初軋坯。加熱爐爐床由固定梁和步進梁兩部分組成,如圖1所示,步進梁由雙重輪對的多軸框架支承,其外側走輪(見A-A斷面)由液壓缸13驅動,可在傾斜軌道上滾動,使步進梁作上升或下降運動;其內側托輪直接托住步進梁,而步進梁則由液壓缸12帶動,可在托輪上作水平前進或后退運動。通過12、13兩缸的操作,使步進梁作矩形軌跡運動,如圖1所示,各段運動的行程可以調節,操縱方式可以連續或手動操縱。同一液壓油源供雙排爐床的步進梁傳動,可以同時或交替動作;并可逆向運動,作為倒空爐內鋼坯之用。
加熱爐內共有兩列爐床,每列爐床的液壓操作回路相同,故在圖1上僅繪出了一列爐床的液壓操作回路。
安全閥6為,系統壓力由溢流閥8進行調節,并保持恒定,其溢出的油液經過冷卻器冷卻以后,流入油箱。當電磁換向閥7斷電處于右邊閥位時,溢流閥8卸荷;當電磁換向閥7接電處于左邊閥位時,溢流閥8的溢流壓力按工作壓力的2.5倍調定。
在圖1中升降缸13活塞桿的運動方向1、3與圖1中步進梁的升降方向1、3相符。缸的工作油路為差動聯結,當電液換向閥16的6端接電處于右邊閥位時,活塞桿后退,步進梁上升;當閥16的口端接電處于左邊閥位時,活塞桿差壓前進,步進梁下降;當電液換向閥16兩端斷電處于中間閥位時,活塞桿(即步進梁)停止,并被單向閥17鎖在停止位置上?;钊麠U的運動速度,由可調節流閥15、14進行進、回油調節。
行走缸12活塞的運動方向2、4與圖1中步進梁的水平運動方向2、4相符,由電液換向閥9進行操縱,其運動速度由單向可調節流閥10、11進行回油調節。
剪切機液壓系統
在鋼鐵生產過程中,經過熱鍛造或連續鑄造加工后的方坯,需要按定尺長度切斷。除采用火焰切割和鋸片切割方式外還可采用剪切方式。傳統的機械剪體積龐大且噪聲、振動大。液壓剪則避免了這些缺點。因此,顯示了方坯剪切方式與火焰切割和鋸切相比的優越性,如剪切方式使金屬損失量少,能源消耗少,切口整齊,噪聲小等。
圖2所示為方坯液壓剪的結構示意圖。1為被剪熱方坯,被剪斷面為(150×150~250×250) mm^2。2為上、下剪刃,上、下剪刃在液壓力的推動下,進行閉合和開啟而將鋼坯剪斷。這種剪切方式動作平穩且無噪聲。剪切機上橫梁3,下橫梁4及立柱6組成一個框形構架,此構架可在中橫梁5的導管中上、下移動。上剪刃固定在中橫梁上,下剪刃固定在下橫梁上。上橫梁和中橫梁之間安裝主液壓缸7。當主液壓缸無桿腔充入高壓油后,上橫梁上升,通過立柱,上拉下橫梁,使剪刃閉合,而將鋼坯剪斷。主液壓缸有桿腔進油時剪刃開啟,后繼鋼坯可以通過。圖2中b表示剪切機側視示意。鋼坯在輥道10上進入剪刃,下剪刃上提切斷方坯,為了不使剪切時鋼坯上抬,影響切口質量,在剪切過程中,壓緊缸9向鋼坯上加一定的壓緊力。支撐液壓缸8可保持中橫梁在一定的水平面上,使剪刃有不同的開口量,以滿足剪切不同方坯斷面的需要。
圖3所示為剪切機的液壓系統。插裝閥C1、C2、C3、C4分別為4個液阻橋臂AR1、AR2、AR3、AR4上的主開關閥。當AR1、AR4橋臂通導,AR2、AR3橋臂截止時主液壓缸cy1和壓緊缸cy2的活塞桿向下,完成剪刃閉合動作。當AR2、AR3橋臂通導,AR1、AR4橋臂截止時,主液壓缸和壓緊缸活塞桿向上收縮,剪刃開啟,電磁換向閥V1控制4個橋臂上插裝閥的開、關。在液阻橋路的中路上,插裝閥C5和C6組成向下的單向截流回路,其作用是使剪刃慢速接近鋼坯,防止沖擊。插裝閥C7與閥V2、VB組成開、關及溢流回路,其作用可使剪刃快降以及保護主液壓缸無桿腔的超壓。壓緊缸上腔的溢流閥Vc用以調定壓緊力。插裝閥C8及V3、VA組成電控溢流回路。C9為單向閥。由于液壓剪所需流量大,采用4個手動變量柱塞泵,3臺工作1臺備用。

圖3剪切機液壓系統
本文標題:
小型鋼坯步進式加熱爐液壓系統
分類:
液壓行業知識
標簽:
液壓系統