之前很多的廠家都問我們有沒有在做疊加閥和其他一類的,我就說我們是專業做液壓馬達的,可能也有很多的人在關注疊加閥,在此我也對各種閥進行論述一番,希望大家可以更好的了解下。
根據安裝形式的不同,閥類元件曾制成各種結構形式。管式連接和法蘭式連接的閥,占用的空間較大,裝拆和維修保養都不太方便,現在已越來越少用。相反,板式連接和插裝式連接的閥則日益占有優勢。板式連接的普通液壓閥,可以將它們安裝到集成塊(油路塊)上,利用集成塊上的孔道實現油路間的連接,也有直接將閥做成疊裝式的結構,這就是疊加閥。而插裝式結構的閥稱為插裝閥。
一、疊加閥
疊加閥是液壓系統集成化的一種方式。由疊加閥組成的疊加閥系統。
疊加閥系統最下面一般為底板,其上有進、回油口及執行元件的接口。一個疊加閥組一般控制一個執行元件。如系統中有幾個執行元件需要集中控制,可將幾個疊加閥組豎立并排安裝在多聯底板塊上。
疊加閥系統各單元疊加閥間無需管子和其他形式的連接體,因而結構緊湊,尤其是系統的更改較方便。疊加閥是標準化元件,僅需按工藝要求繪制液壓系統原理圖即可進行組裝,設計工作量小,目前已廣泛應用于冶金、機床、工程機械等領域。
二、插裝閥
插裝閥在高壓大流量的液壓系統中應用很廣。由于插裝元件已標準化、模塊化,將幾個插裝式元件組合一下便可組成復合閥。和普通液壓閥相比,它有如下的優點:
1)采用錐閥結構,內阻小,響應快,密封好,泄漏少。
2)機能多,集成度高。配置不同的先導控制級,就能實現方向、壓力、流量的多種控制。
3)通流能力大,特別適用于大流量的場合。它的最大通徑可達200~250mm,通過的流量可達lOOOOL/min。
4)結構簡單,易于實現標準化、系列化。
插裝閥按通口數量分為二通、三通和四通插裝閥;按結構分為蓋板式插裝閥和螺紋式插

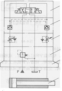
圖6-61 疊加閥組成的系統
1-電磁換向閥2-液控單向閥3-單向節流閥4-減壓閥5-底板6-液壓缸裝閥。主流產品則是蓋板式二通插裝閥。
(一)蓋板式二通插裝閥
1.閥的組成
蓋板式二通插裝閥(以下簡稱插裝閥)主要由插裝件和控制蓋板兩部分構成,如圖6-62所示。其中插裝件由閥套1、閥心2和彈簧3以及密封件等組成,它有多種面積比和彈簧剛度,主要功能是控制主油路中油流的方向、壓力和流量。控制蓋板4內加工有各種控制油道,與先導控制閥組合后可以控制插裝件的工作狀態。先導控制閥采用小通徑電磁滑閥或球閥,通過電信號或其他信號控制插裝閥的啟閉,從而實現各種控制功能。
2.工作原理
從工作原理而言,插裝閥是一個液控單向閥,圖6-62中,A、B為主油路通口。X為控制油路通口。設A、B、X油口的壓力及其作用面積分別為pA、pB、Px和AA、AB、Ax,Ax =AA +AB,Fs為彈簧作用力。如不考慮閥心的質量、液動力和摩擦力等的影響,則當pAAA+pBAB>PxAx +Fs時,閥心開啟,油路A、B接通;當pAAA+ pBAB<PxAx+Fs時,閥心關閉,A、B不通。可見,只要改變控制油口X的壓力Px就可以控制油口A、B的通斷。因此,插裝閥通過不同的控制蓋板和
各種先導閥組合,便可構成方向控制閥、壓力控制閥和流量控制閥。
(1)面積比AA、AB和Ax三個面積之間的比例關系對插裝閥的性能和用途有很大影響。一般定義d =AX/AA為面積比,此外還有aA= AA/AX、aB =AB/AX、AA:AX、AA:AB等不同表示方法。
目前國內外廠商生產的插裝閥的面積比(AA:AX)根據不同的用途大致有:1:1.0、1:1. 07、1:1.1、1:1.2、1:1.5、1:1.6、1:2.0等。如有不祥之處請致電寧波泰勒姆斯
本文標題:液壓系統上用到的疊加閥、插裝閥分類:液壓行業知識
標簽: 液壓馬達

